问题分析
问题分析模块提供了一些调试工具来帮助用户调试和定位使用时遇到的错误和问题。
- 告警:查看系统的当前告警和历史告警。
- WebSocket 客户端:在页面上使用 WebSocket 客户端进行快速的连接、发布订阅调试。
- 主题监控:根据主题对消息流入、流出和丢弃数据进行监控查看。
- 慢订阅:开启慢订阅统计后可在页面上根据客户端 ID 查看消息传输全流程的时间消耗超过设定阈值的订阅。
- 日志追踪:针对指定客户端、Topic 或 IP 实时过滤日志,可在页面上进行查看或下载。
WebSocket 客户端
点击左侧问题分析菜单下的 WebSocket 客户端,可以来到WebSocket 客户端页面。WebSocket 客户端页面提供了一个简易但有效的 MQTT 测试工具,它包含了连接、订阅和发布功能,可用于对客户端进行快速的连接、发布和订阅功能调试,同时还能查看自己已发送和接收的消息数据。可点击页面上方+按钮,添加多个 WebSocket 连接;所有连接的连接状态和发送接收数据将在刷新页面时清空。

主题监控
点击左侧问题分析菜单下的主题监控,可以来到主题监控页面。在主题监控中,可以点击页面右上角的添加主题按钮,输入想要对其进行监控的主题,并点击添加来创建新的主题指标统计。创建成功后,可以根据主题查看该主题的消息流入、流出和丢弃的数量及速率,还可在详情中查看上述指标在各个 QoS 中的数据。点击重置按钮,可重置某一主题已有的统计数据。监控列表可根据需要,点击表头的某项统计指标,根据该指标顺序或倒序排序显示。

出于整体性能考虑,目前主题指标统计功能仅支持主题名,即不支持带有 + 或 # 通配符的主题过滤器,例如 a/+ 等。
慢订阅
点击左侧问题分析菜单下的慢订阅,可以来到慢订阅页面。如需使用慢订阅统计,需要先对慢订阅进行基础设置后启用该功能。各个配置项的说明可查看慢订阅。开启后,消息传输全流程的时耗超过配置的时延阈值的消息将参与统计。统计列表默认按照时延,从高到底依次显示订阅者和主题信息,点击 Client ID 将跳转至订阅者的连接详情页面,可查看连接信息来进行对产生慢订阅原因进行排查。

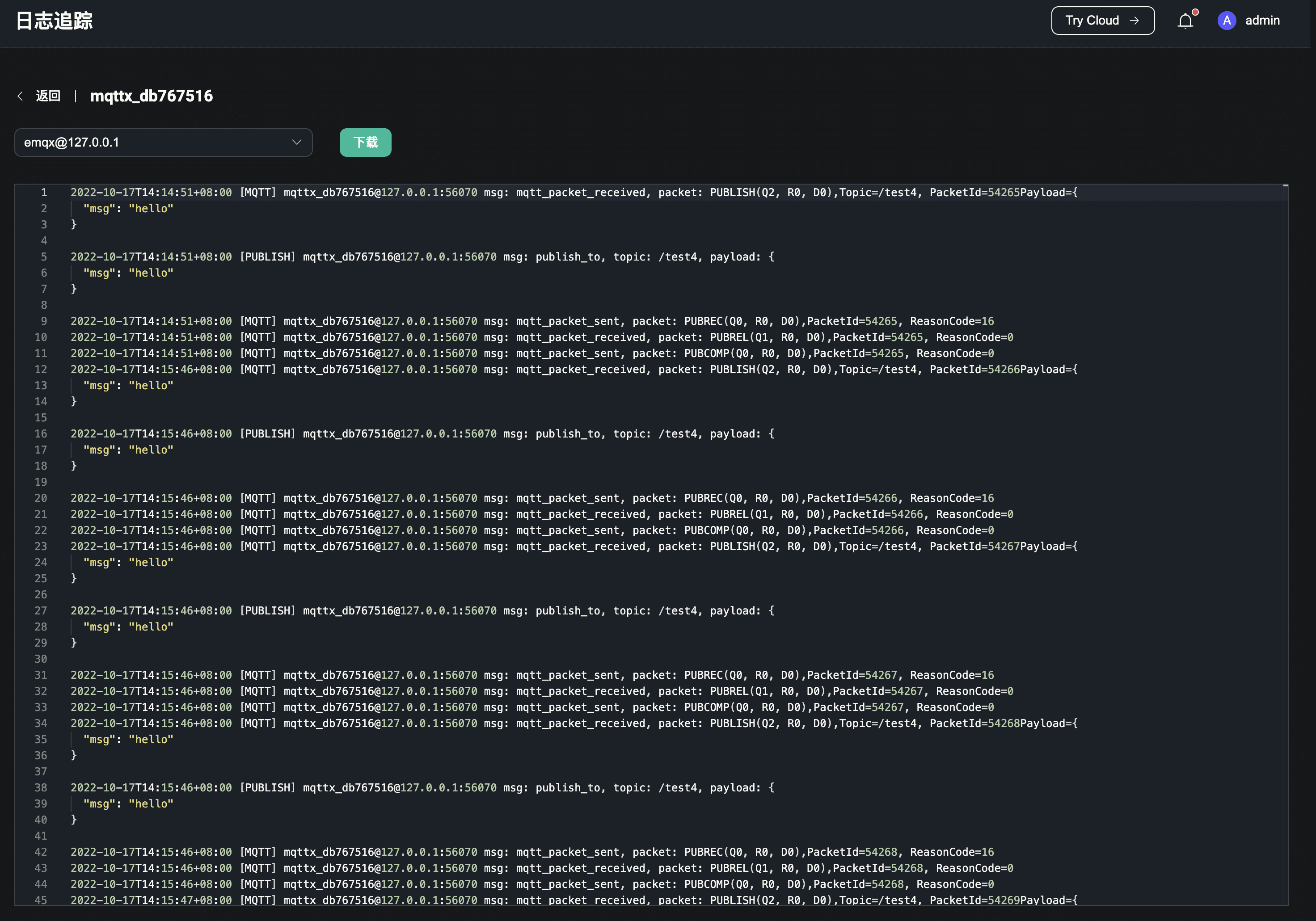
日志追踪
点击左侧问题分析菜单下的日志追踪,可以来到日志追踪页面。如果需要针对指定客户端、Topic 或 IP 实时过滤日志,来进行调试和排查错误,可使用日志追踪功能。在页面右上角点击创建按钮,选择想要追踪的对象,其中客户端 ID 和 IP 需要准确输入,Topic 除精确匹配外还支持通配符匹配;选择追踪的起止时间,提交数据,当时间到达追踪的开始时间时,服务将过滤追踪对象产生的日志并进行保存;追踪将在时间到达停止时间后停止,也可在列表中手动停止某个正在进行中的追踪;已停止的追踪可以在列表中对其进行删除操作。

可以在列表中看到当前所有的追踪记录,查看或下载某个追踪的日志。在集群环境下,点击列表中的下载按钮,下载的是 Dashboard 对应节点的日志;点击查看按钮,可选择某个节点进行日志的查看和下载。
