Prometheus モニタリング
EMQX プラットフォームは、EMQX プラットフォームの主要なメトリクスを簡単に監視できる Prometheus API を提供しています。本ページでは、Prometheus サービスの設定方法、EMQX プラットフォーム API からの主要メトリクスの取得方法、および Grafana テンプレートを使用したメトリクスの可視化方法について紹介します。
注意事項
この機能は EMQX Dedicated エディションでのみ利用可能です。
API 設定
API アドレスを取得するには、デプロイメントの Overview ページで Deployment API Key を確認してください。+ New Application をクリックすると、APP ID と APP Secret を取得できます。

デプロイメントメトリクス URI
GET /deployment_metrics
Prometheus 収集用のクラスターのメトリクスを返します。
クエリパラメータ:
なし
リクエストメッセージ
なし
リクエスト例
curl -u app_id:app_secret -X GET {api}/deployment_metricsレスポンス
| メトリクス | 説明 | タイプ |
|---|---|---|
| deployment_emqx_sessions_count | クラスター内の現在のセッション数 | Gauge |
| deployment_emqx_connections_count | クラスター内の現在の接続数 | Gauge |
| deployment_emqx_sent_msg_rate | 1秒あたりの送信メッセージレート | Gauge |
| deployment_emqx_received_msg_rate | 受信メッセージのレート | Gauge |
| deployment_emqx_metrics_cluster_sessions_count | クラスター内のセッション数 | Gauge |
| deployment_emqx_metrics_cluster_sessions_max | クラスター内のセッション数の過去最大値 | Gauge |
| deployment_emqx_metrics_delayed_count | 遅延メッセージ数 | Gauge |
| deployment_emqx_metrics_delayed_max | 遅延メッセージ数の過去最大値 | Gauge |
| deployment_emqx_metrics_live_connections_count | ライブ接続数 | Gauge |
| deployment_emqx_metrics_live_connections_max | ライブ接続数の過去最大値 | Gauge |
| deployment_emqx_disconnected_durable_sessions | 切断されたが保持されているセッション数 | Gauge |
| deployment_emqx_dropped_msg_rate | ドロップされたメッセージのレート | Gauge |
| deployment_emqx_license_quota | ライセンスで許可されている最大接続数 | Gauge |
| deployment_emqx_node_count | EMQX クラスター内のノード数 | Gauge |
| deployment_emqx_persisted_rate | ストレージに永続化されたメッセージのレート | Gauge |
| deployment_emqx_retained_msg_count | 現在の保持メッセージ数 | Gauge |
| deployment_emqx_shared_subscriptions | 共有サブスクリプション数 | Gauge |
| deployment_emqx_subscriptions | サブスクリプションの総数 | Gauge |
| deployment_emqx_subscriptions_durable | セッション間で保持される耐久サブスクリプション数 | Gauge |
| deployment_emqx_subscriptions_ram | RAM に保存される非耐久サブスクリプション数 | Gauge |
| deployment_emqx_topics | トピックの総数 | Gauge |
| deployment_emqx_transformation_failed_rate | メッセージ変換失敗のレート | Gauge |
| deployment_emqx_transformation_succeeded_rate | メッセージ変換成功のレート | Gauge |
| deployment_emqx_validation_failed_rate | メッセージ検証失敗のレート | Gauge |
| deployment_emqx_validation_succeeded_rate | メッセージ検証成功のレート | Gauge |
| deployment_emqx_metrics_topics_count | 現在のトピック数 | Gauge |
| deployment_emqx_metrics_topics_max | トピック数の最大値 | Gauge |
| deployment_emqx_metrics_subscriptions_max | サブスクリプション数の最大値 | Gauge |
| deployment_emqx_metrics_subscriptions_count | 現在のサブスクリプション数 | Gauge |
| deployment_emqx_metrics_subscribers_max | サブスクライバー数の最大値 | Gauge |
| deployment_emqx_metrics_subscribers_count | 現在のサブスクライバー数 | Gauge |
| deployment_emqx_metrics_connections_count | 現在の接続数 | Gauge |
| deployment_emqx_metrics_connections_max | 接続数の最大値 | Gauge |
| deployment_emqx_metrics_channels_count | 現在のチャネル数 | Gauge |
| deployment_emqx_metrics_channels_max | チャネル数の最大値 | Gauge |
| deployment_emqx_metrics_sessions_count | 現在のセッション数 | Gauge |
| deployment_emqx_metrics_sessions_max | セッション数の最大値 | Gauge |
| deployment_emqx_metrics_suboptions_count | 現在のサブスクリプションオプション数 | Gauge |
| deployment_emqx_metrics_suboptions_max | サブスクリプションオプション数の最大値 | Gauge |
| deployment_emqx_metrics_subscriptions_shared_count | 現在の共有サブスクリプション数 | Gauge |
| deployment_emqx_metrics_subscriptions_shared_max | 共有サブスクリプション数の最大値 | Gauge |
| deployment_emqx_metrics_retained_count | 現在の保持メッセージ数 | Gauge |
| deployment_emqx_metrics_retained_max | 過去最大の保持メッセージ数 | Gauge |
| deployment_emqx_cluster_status | EMQX クラスターのステータス | Gauge |
| deployment_emqx_metrics_durable_subscriptions_max | 現在のクラスターにおける耐久サブスクリプションの最大数 | Counter |
| deployment_emqx_metrics_durable_subscriptions_count | 現在のクラスターにおける耐久サブスクリプションの数 | Counter |
| deployment_emqx_metrics_client_disconnected_reason | 理由別のリスナーシャットダウン数 | Counter |
| deployment_emqx_metrics_bytes_received | 受信バイト数 | Counter |
| deployment_emqx_metrics_bytes_sent | 送信バイト数 | Counter |
| deployment_emqx_metrics_packets_received | 受信パケット数 | Counter |
| deployment_emqx_metrics_packets_sent | 送信パケット数 | Counter |
| deployment_emqx_metrics_packets_connack_auth_error | 認証エラーを含む送信済み CONNACK パケット数 | Counter |
| deployment_emqx_metrics_packets_connack_error | エラーを含む送信済み CONNACK パケット数 | Counter |
| deployment_emqx_metrics_packets_connack_sent | 送信済み CONNACK パケット数 | Counter |
| deployment_emqx_metrics_packets_publish_received | 受信済み PUBLISH パケット数 | Counter |
| deployment_emqx_metrics_packets_publish_sent | 送信済み PUBLISH パケット数 | Counter |
| deployment_emqx_metrics_packets_publish_inuse | 使用中の PUBLISH パケット数 | Counter |
| deployment_emqx_metrics_packets_publish_auth_error | 認証エラーを含む PUBLISH パケット数 | Counter |
| deployment_emqx_metrics_packets_publish_error | エラーを含む PUBLISH パケット数 | Counter |
| deployment_emqx_metrics_packets_publish_dropped | ドロップされた PUBLISH パケット数 | Counter |
| deployment_emqx_metrics_packets_puback_received | 受信済み PUBACK パケット数 | Counter |
| deployment_emqx_metrics_packets_puback_sent | 送信済み PUBACK パケット数 | Counter |
| deployment_emqx_metrics_packets_puback_inuse | 使用中の PUBACK パケット数 | Counter |
| deployment_emqx_metrics_packets_puback_missed | 失われた PUBACK パケット数 | Counter |
| deployment_emqx_metrics_packets_pubrec_received | 受信済み PUBREC パケット数 | Counter |
| deployment_emqx_metrics_packets_pubrec_sent | 送信済み PUBREC パケット数 | Counter |
| deployment_emqx_metrics_packets_pubrec_inuse | 使用中の PUBREC パケット数 | Counter |
| deployment_emqx_metrics_packets_pubrec_missed | 失われた PUBREC パケット数 | Counter |
| deployment_emqx_metrics_packets_pubrel_received | 受信済み PUBREL パケット数 | Counter |
| deployment_emqx_metrics_packets_pubrel_sent | 送信済み PUBREL パケット数 | Counter |
| deployment_emqx_metrics_packets_pubrel_missed | 失われた PUBREL パケット数 | Counter |
| deployment_emqx_metrics_packets_pubcomp_received | 受信済み PUBCOMP パケット数 | Counter |
| deployment_emqx_metrics_packets_pubcomp_sent | 送信済み PUBCOMP パケット数 | Counter |
| deployment_emqx_metrics_packets_pubcomp_inuse | 使用中の PUBCOMP パケット数 | Counter |
| deployment_emqx_metrics_packets_pubcomp_missed | 失われた PUBCOMP パケット数 | Counter |
| deployment_emqx_metrics_packets_subscribe_received | 受信済み SUBSCRIBE パケット数 | Counter |
| deployment_emqx_metrics_packets_subscribe_error | エラーを含む SUBSCRIBE パケット数 | Counter |
| deployment_emqx_metrics_packets_subscribe_auth_error | 認証エラーを含む SUBSCRIBE パケット数 | Counter |
| deployment_emqx_metrics_packets_suback_sent | 送信済み SUBACK パケット数 | Counter |
| deployment_emqx_metrics_packets_unsubscribe_received | 受信済み UNSUBSCRIBE パケット数 | Counter |
| deployment_emqx_metrics_packets_unsubscribe_error | エラーを含む UNSUBSCRIBE パケット数 | Counter |
| deployment_emqx_metrics_packets_unsuback_sent | 送信済み UNSUBACK パケット数 | Counter |
| deployment_emqx_metrics_packets_pingreq_received | 受信済み PINGREQ パケット数 | Counter |
| deployment_emqx_metrics_packets_pingresp_sent | 送信済み PINGRESP パケット数 | Counter |
| deployment_emqx_metrics_packets_disconnect_received | 受信済み DISCONNECT パケット数 | Counter |
| deployment_emqx_metrics_packets_disconnect_sent | 送信済み DISCONNECT パケット数 | Counter |
| deployment_emqx_metrics_packets_auth_received | 受信済み AUTH パケット数 | Counter |
| deployment_emqx_metrics_packets_auth_sent | 送信済み AUTH パケット数 | Counter |
| deployment_emqx_metrics_delivery_dropped_too_large | サイズオーバーでドロップされた配信数 | Counter |
| deployment_emqx_metrics_delivery_dropped_queue_full | キュー満杯でドロップされた配信数 | Counter |
| deployment_emqx_metrics_delivery_dropped_qos0_msg | QoS 0 メッセージでドロップされた配信数 | Counter |
| deployment_emqx_metrics_delivery_dropped_expired | 期限切れでドロップされた配信数 | Counter |
| deployment_emqx_metrics_delivery_dropped_no_local | ローカルクライアントなしでドロップされた配信数 | Counter |
| deployment_emqx_metrics_delivery_dropped | ドロップされた配信数の合計 | Counter |
| deployment_emqx_metrics_messages_delayed | 遅延メッセージ数 | Counter |
| deployment_emqx_metrics_messages_delivered | 配信済みメッセージ数 | Counter |
| deployment_emqx_metrics_messages_dropped | ドロップされたメッセージ数 | Counter |
| deployment_emqx_metrics_messages_dropped_expired | 期限切れのドロップメッセージ数 | Counter |
| deployment_emqx_metrics_messages_dropped_no_subscribers | サブスクライバーなしでドロップされたメッセージ数 | Counter |
| deployment_emqx_metrics_messages_forward | 転送されたメッセージ数 | Counter |
| deployment_emqx_metrics_messages_publish | パブリッシュされたメッセージ数 | Counter |
| deployment_emqx_metrics_messages_qos0_received | 受信した QoS 0 メッセージ数 | Counter |
| deployment_emqx_metrics_messages_qos2_received | 受信した QoS 2 メッセージ数 | Counter |
| deployment_emqx_metrics_messages_qos1_received | 受信した QoS 1 メッセージ数 | Counter |
| deployment_emqx_metrics_messages_qos0_sent | 送信した QoS 0 メッセージ数 | Counter |
| deployment_emqx_metrics_messages_qos1_sent | 送信した QoS 1 メッセージ数 | Counter |
| deployment_emqx_metrics_messages_qos2_sent | 送信した QoS 2 メッセージ数 | Counter |
| deployment_emqx_metrics_messages_received | 受信したメッセージ数の合計 | Counter |
| deployment_emqx_metrics_messages_sent | 送信したメッセージ数の合計 | Counter |
| deployment_emqx_metrics_messages_retained | 保持されたメッセージ数 | Counter |
| deployment_emqx_metrics_messages_acked | アック(ACK)されたメッセージ数 | Counter |
| deployment_emqx_metrics_client_auth_anonymous | 匿名クライアント認証数 | Counter |
| deployment_emqx_metrics_client_connect | クライアント接続数 | Counter |
| deployment_emqx_metrics_client_authenticate | クライアント認証数 | Counter |
| deployment_emqx_metrics_client_connack | 送信済み CONNACK パケット数 | Counter |
| deployment_emqx_metrics_client_connected | 現在接続中のクライアント数 | Counter |
| deployment_emqx_metrics_client_disconnected | クライアント切断数 | Counter |
| deployment_emqx_metrics_client_subscribe | クライアントのサブスクライブ数 | Counter |
| deployment_emqx_metrics_client_unsubscribe | クライアントのサブスクライブ解除数 | Counter |
| deployment_emqx_metrics_session_created | 作成されたセッション数 | Counter |
| deployment_emqx_metrics_session_discarded | 廃棄されたセッション数 | Counter |
| deployment_emqx_metrics_session_resumed | 再開されたセッション数 | Counter |
| deployment_emqx_metrics_session_terminated | 終了したセッション数 | Counter |
| deployment_emqx_metrics_authentication_failure | 認証失敗数 | Counter |
| deployment_emqx_metrics_authentication_success | 認証成功数 | Counter |
| deployment_emqx_metrics_authentication_success_anonymous | 匿名認証成功数 | Counter |
| deployment_emqx_metrics_authorization_allow | 認可成功数 | Counter |
| deployment_emqx_metrics_authorization_cache_hit | 認可時のキャッシュヒット数 | Counter |
| deployment_emqx_metrics_authorization_cache_miss | 認可時のキャッシュミス数 | Counter |
| deployment_emqx_metrics_authorization_deny | 認可拒否数 | Counter |
| deployment_emqx_metrics_authorization_matched_allow | 認可成功マッチ数 | Counter |
| deployment_emqx_metrics_authorization_matched_deny | 認可拒否マッチ数 | Counter |
| deployment_emqx_metrics_authorization_nomatch | 認可ミスマッチ数 | Counter |
| deployment_emqx_metrics_authorization_superuser | スーパーユーザー認可数 | Counter |
| deployment_emqx_metrics_client_authorize | client.authorize フックのトリガー回数 | Counter |
| deployment_emqx_metrics_packets_connect | 送信済み CONNECT パケット数 | Counter |
| deployment_emqx_metrics_session_takenover | session.takenover フックのトリガー回数 | Counter |
データ統合メトリクス URI
GET /deployment_metrics/data_integration
Prometheus 収集用のデータ統合メトリクスを返します。
クエリパラメータ:
なし
リクエストメッセージ
なし
リクエスト例
curl -u app_id:app_secret -X GET {api}/deployment_metrics/data_integrationレスポンス
- 各リソースのステータス
- 各ルールのステータス
- 各ルールの異なるマッチステータス("matched", "passed", "failed", "exception", "no_result")のカウント
- 各ルールの全アクション処理ステータス("success", "failed", "taken")のカウント
| メトリクス | 説明 | タイプ | 変数ラベル |
|---|---|---|---|
| deployment_emqx_resource_status | 特定リソースの現在のステータス | Gauge | resource_id |
| deployment_emqx_rule_status | 特定ルールの現在のステータス | Gauge | rule_id |
| deployment_emqx_rule_matched_count | 特定ルールのマッチ総数 | Gauge | rule_id, match_status |
| deployment_emqx_rule_action_execution_count | 特定ルールのアクション実行回数 | Gauge | rule_id, execution_status |
| deployment_emqx_action_dropped_count | 特定アクションのドロップイベント数 | Counter | drop_reason |
| deployment_emqx_action_enable | アクションが有効な emqx ノード数 | Gauge | status |
| deployment_emqx_action_events_count | 特定アクションのイベント数 | Counter | event, action_id |
| deployment_emqx_action_queued_count | 特定アクションのキューイングイベント数 | Gauge | action_id, queue_status |
| deployment_emqx_action_retried_count | 特定アクションのリトライイベント数 | Counter | action_id, retry_status |
| deployment_emqx_action_status | 特定アクションの現在のステータス | Gauge | action_id |
認証・認可メトリクス URI
GET /deployment_metrics/auth
Prometheus 収集用の認証および認可メトリクスを返します。
クエリパラメータ:
なし
リクエストメッセージ
なし
リクエスト例
curl -u app_id:app_secret -X GET {api}/deployment_metrics/authレスポンス
| メトリクス | 説明 | タイプ | 変数ラベル |
|---|---|---|---|
| deployment_emqx_authn_enable | 指定された認証方式が有効かどうか | Gauge | id |
| deployment_emqx_authn_match_count | 各認証方式の統計 | Gauge | id, status |
| deployment_emqx_authn_status | 各認証方式の稼働状況 | Gauge | id |
| deployment_emqx_authz_enable | 指定された認可方式が有効かどうか | Gauge | id |
| deployment_emqx_authz_match_count | 各認可方式の統計 | Gauge | id, status |
| deployment_emqx_authz_status | 各認可方式の稼働状況 | Gauge | id |
スマートデータハブメトリクス URI
GET /deployment_metrics/data_hub
Prometheus 収集用のスマートデータハブメトリクスを返します。
クエリパラメータ:
なし
リクエストメッセージ
なし
リクエスト例
curl -u app_id:app_secret -X GET {api}/deployment_metrics/data_hubレスポンス
| メトリクス | 説明 | タイプ | 変数ラベル |
|---|---|---|---|
| emqx_message_transformation_enable | メッセージ変換の有効状態 | Gauge | validation_name |
| emqx_message_transformation_stats | 変換統計 | Counter | stats, validation_name |
| emqx_schema_validation_enable | スキーマ検証の有効状態 | Gauge | validation_name |
| emqx_schema_validation_stats | スキーマ検証統計 | Counter | stats, validation_name |
Prometheus 設定
Prometheus をインストールします。
bashwget -c https://github.com/prometheus/prometheus/releases/download/v2.35.0-rc0/prometheus-2.35.0-rc0.linux-amd64.tar.gz tar xvfz prometheus-*.tar.gz設定ファイルを編集します。
Prometheus サービスで指定されたモニタリングディレクトリに移動し、設定ファイル prometheus.yml の
scrape_configsセクションを以下の例のように編集します。bashscrape_configs: - job_name: 'emqx_cloud_deployment_metrics' scheme: 'https' static_configs: - targets: [ 'xxxx:8443' ] metrics_path: "/api/v5/deployment_metrics" params: type: [ "prometheus" ] basic_auth: username: 'APP ID' password: 'APP Secret' - job_name: 'emqx_cloud_deployment_data_integration_metrics' scheme: 'https' static_configs: - targets: [ 'xxxx:8443' ] metrics_path: "/api/v5/deployment_metrics/data_integration" params: type: [ "prometheus" ] basic_auth: username: 'APP ID' password: 'APP Secret'サービスを起動し、状態を確認します。
Prometheus を起動します。
bash./prometheus --config.file=prometheus.ymlローカル IP と対応するポート(例:x.x.x.x:9090)から Prometheus サービスにアクセスし、Status-Targets で新しい scrape_config ファイルが読み込まれていることを確認してください。ステータスに例外が表示される場合は、設定ファイルを確認し、Prometheus サービスを再起動してください。

Grafana 設定
Grafana をインストールして起動します。
bashwget https://dl.grafana.com/enterprise/release/grafana-enterprise-8.4.6.linux-amd64.tar.gz tar -zxvf grafana-enterprise-8.4.6.linux-amd64.tar.gz ./bin/grafana-serverGrafana を設定します。
ローカル IP と対応するポート(例:x.x.x.x:3000)で Grafana ダッシュボードにアクセスします。初期の ID とパスワードは admin です。初回ログイン時にパスワードを変更できます。

Grafana データテンプレートをインポートします。
EMQX プラットフォームは Grafana ダッシュボード用のテンプレートファイルを提供しています。これらのテンプレートは EMQX プラットフォームのすべての監視データを表示します。ユーザーはこれらのテンプレートを直接 Grafana にインポートして、EMQX の監視状況を示すチャートを生成できます。テンプレートファイルはこちらから入手可能です。
ローカルの grafana_template.json ファイルは「Upload JSON file」からアップロードするか、「Import via panel json」で手動設定できます。

メトリクス詳細
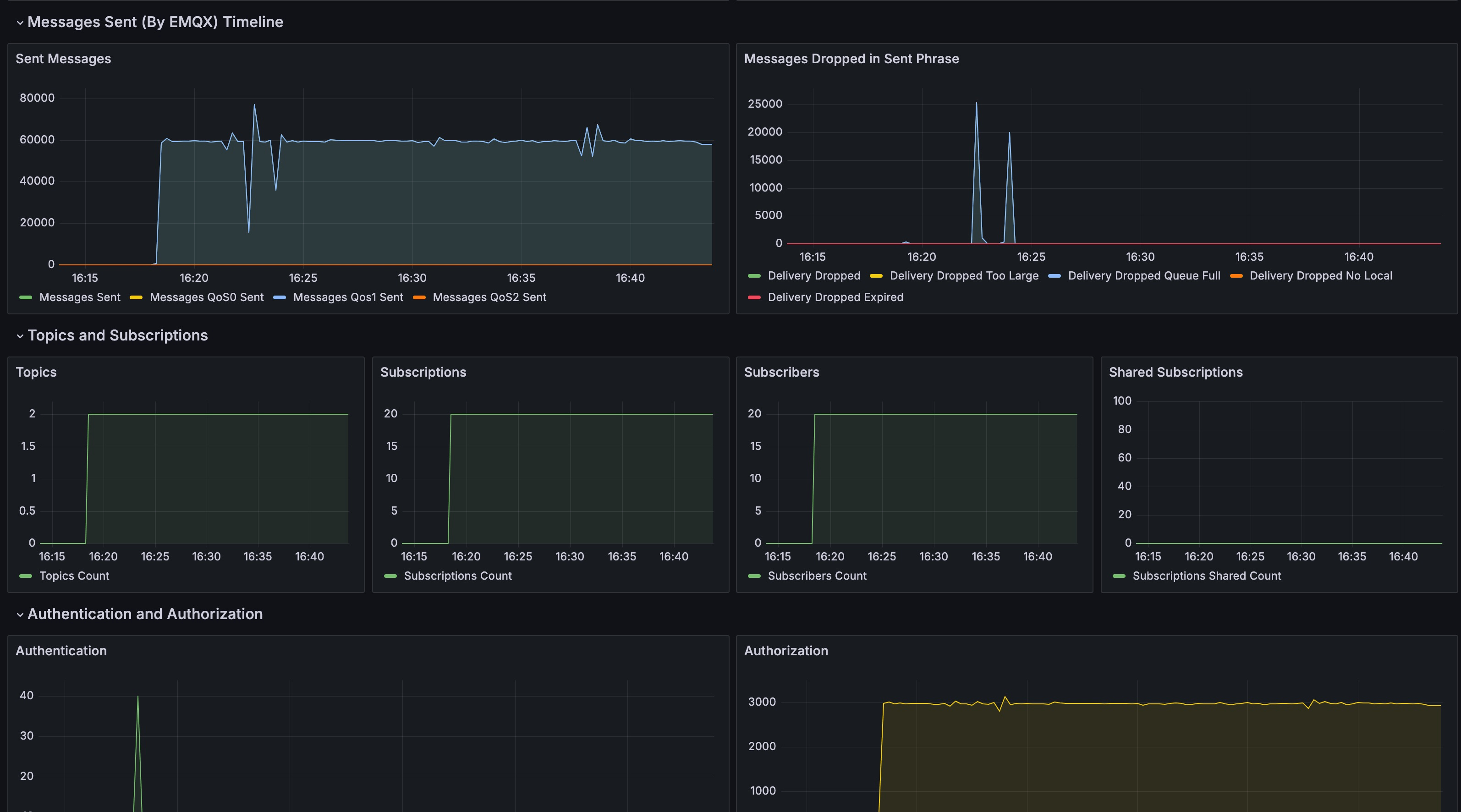
システムのセットアップ完了後、一定期間稼働させると、EMQX プラットフォームの Prometheus が収集したデータが Grafana に表示されます。これにはクライアント数、サブスクリプション数、トピック数、メッセージ数、パケット数などの過去の統計情報が含まれます。各メトリクスに対応したチャートや特定時点の詳細情報を閲覧できます。

Prometheus は EMQX プラットフォームのデプロイメントに対して以下のメトリクスデータを追跡します。
| メトリクス | タイプ | 説明 |
|---|---|---|
| deployment_emqx_connections_count | gauge | クラスター接続数 |
| deployment_emqx_sessions_count | gauge | セッション総数 |
| deployment_emqx_messages_rate | gauge | メッセージ総レート |
| deployment_emqx_messages_send_rate | gauge | メッセージ送信レート |
| deployment_emqx_messages_receive_rate | gauge | メッセージ受信レート |
| deployment_emqx_metrics_bytes_received | gauge | 受信バイト数 |
| deployment_emqx_metrics_bytes_sent | gauge | 送信バイト数 |
| deployment_emqx_metrics_retained_count | gauge | 保持メッセージ数 |
| deployment_emqx_metrics_messages_received | counter | 受信メッセージ数 |
| deployment_emqx_metrics_messages_qos0_received | counter | 受信した QoS=0 メッセージ数 |
| deployment_emqx_metrics_messages_qos1_received | counter | 受信した QoS=1 メッセージ数 |
| deployment_emqx_metrics_messages_qos2_received | counter | 受信した QoS=2 メッセージ数 |
| deployment_emqx_metrics_messages_dropped | counter | 受信段階でドロップされたメッセージ数 |
| deployment_emqx_metrics_messages_dropped_expired | counter | 期限切れによるドロップメッセージ数 |
| deployment_emqx_metrics_messages_dropped_no_subscribers | counter | サブスクライバーなしによるドロップメッセージ数 |
| deployment_emqx_metrics_messages_sent | counter | 送信メッセージ数 |
| deployment_emqx_metrics_messages_qos0_sent | counter | 送信した QoS=0 メッセージ数 |
| deployment_emqx_metrics_messages_qos1_sent | counter | 送信した QoS=1 メッセージ数 |
| deployment_emqx_metrics_messages_qos2_sent | counter | 送信した QoS=2 メッセージ数 |
| deployment_emqx_metrics_delivery_dropped | counter | 配信段階でドロップされたメッセージ数 |
| deployment_emqx_metrics_delivery_dropped_too_large | counter | サイズ超過によるドロップメッセージ数 |
| deployment_emqx_metrics_delivery_dropped_queue_full | counter | キュー満杯によるドロップメッセージ数 |
| deployment_emqx_metrics_delivery_dropped_no_local | counter | ローカルなしによるドロップメッセージ数 |
| deployment_emqx_metrics_delivery_dropped_expired | counter | 期限切れによるドロップメッセージ数 |
| deployment_emqx_metrics_topics_count | gauge | トピック数 |
| deployment_emqx_metrics_subscriptions_count | gauge | サブスクリプション数 |
| deployment_emqx_metrics_subscriptions_shared_count | gauge | 共有サブスクリプション数 |
| deployment_emqx_metrics_subscribers_count | gauge | サブスクライバー数 |
| deployment_emqx_metrics_authentication_success | counter | 認証成功数 |
| deployment_emqx_metrics_authentication_failure | counter | 認証失敗数 |
| deployment_emqx_metrics_client_authorize | counter | クライアント認可数 |
| deployment_emqx_metrics_authorization_allow | counter | 認可成功数 |
| deployment_emqx_metrics_authorization_deny | counter | 認可拒否数 |
| deployment_emqx_metrics_authorization_matched_allow | counter | 認可成功マッチ数 |
| deployment_emqx_metrics_authorization_matched_deny | counter | 認可拒否マッチ数 |
| deployment_emqx_metrics_authorization_nomatch | counter | 認可ミスマッチ数 |
| deployment_emqx_metrics_packets_received | counter | 受信パケット数 |
| deployment_emqx_metrics_packets_sent | counter | 送信パケット数 |
| deployment_emqx_metrics_packets_connect_received | counter | 受信した CONNECT パケット数 |
| deployment_emqx_metrics_packets_connack_sent | counter | 送信した CONNACK パケット数 |
| deployment_emqx_metrics_packets_disconnect_received | counter | 受信した DISCONNECT パケット数 |
| deployment_emqx_metrics_packets_disconnect_sent | counter | 送信した DISCONNECT パケット数 |
| deployment_emqx_metrics_packets_publish_received | counter | 受信した PUBLISH パケット数 |
| deployment_emqx_metrics_packets_publish_sent | counter | 送信した PUBLISH パケット数 |
| deployment_emqx_metrics_packets_subscribe_received | counter | 受信した SUBSCRIBE パケット数 |
| deployment_emqx_metrics_packets_unsubscribe_received | counter | 受信した UNSUBSCRIBE パケット数 |
| deployment_emqx_metrics_packets_pingreq_received | counter | 受信した PINGREQ パケット数 |
| deployment_emqx_metrics_packets_pingresp_sent | counter | 送信した PINGRESP パケット数 |
| deployment_emqx_metrics_packets_auth_received | counter | 受信した AUTH パケット数 |
| deployment_emqx_metrics_packets_auth_sent | counter | 送信した AUTH パケット数 |
| deployment_emqx_rule_status | gauge | ルールステータス |
| deployment_emqx_rule_matched_rate | gauge | ルールマッチ率 |
| deployment_emqx_rule_matched_count | gauge | ルールマッチ数 |
| deployment_emqx_rule_action_execution_count | gauge | ルールアクション実行回数 |