Monitor EMQX Cluster by Prometheus and Grafana
Objective
Deploy EMQX Exporter and monitor an EMQX cluster using Prometheus and Grafana.
Deploy Prometheus and Grafana
- To learn more about Prometheus deployment, refer to the Prometheus documentation.
- To learn more about Grafana deployment, refer to Grafana documentation.
Deploy EMQX Cluster
EMQX exposes various metrics through the Prometheus-compatible HTTP API.
apiVersion: apps.emqx.io/v2
kind: EMQX
metadata:
name: emqx
spec:
image: emqx/emqx:6.2.0
config:
data: |
license {
key = "..."
}Save the above content as emqx.yaml and execute the following command to deploy the EMQX cluster:
$ kubectl apply -f emqx.yaml
emqx.apps.emqx.io/emqx createdCheck the status of the EMQX cluster and make sure that STATUS is Ready. This may take some time.
$ kubectl get emqx emqx
NAME STATUS AGE
emqx Ready 10mCreate API secret
Prometheus is going to pull metrics from the EMQX Dashboard API, so you need to sign in to the Dashboard to create an API secret.
Deploy EMQX Exporter
The emqx-exporter is designed to expose partial metrics that are not exposed in the EMQX Prometheus API.
apiVersion: v1
kind: Service
metadata:
labels:
app: emqx-exporter
name: emqx-exporter-service
spec:
ports:
- name: metrics
port: 8085
targetPort: metrics
selector:
app: emqx-exporter
---
apiVersion: apps/v1
kind: Deployment
metadata:
name: emqx-exporter
labels:
app: emqx-exporter
spec:
selector:
matchLabels:
app: emqx-exporter
replicas: 1
template:
metadata:
labels:
app: emqx-exporter
spec:
securityContext:
runAsUser: 1000
containers:
- name: exporter
image: emqx-exporter:latest
imagePullPolicy: IfNotPresent
args:
# "emqx-dashboard-service-name" is the service name that creating by operator for exposing 18083 port
- --emqx.nodes=${emqx-dashboard-service-name}:18083
- --emqx.auth-username=${paste_your_new_api_key_here}
- --emqx.auth-password=${paste_your_new_secret_here}
securityContext:
allowPrivilegeEscalation: false
runAsNonRoot: true
ports:
- containerPort: 8085
name: metrics
protocol: TCP
resources:
limits:
cpu: 100m
memory: 100Mi
requests:
cpu: 100m
memory: 20MiSet the arg "--emqx.nodes" to the service name that creating by operator for exposing 18083 port. Look up the service name by calling
kubectl get svc.
Save the above content as emqx-exporter.yaml, replacing --emqx.auth-username and --emqx.auth-password with your new API secret. Run the following command to deploy the emqx-exporter:
kubectl apply -f emqx-exporter.yamlCheck the status of the emqx-exporter pod.
$ kubectl get po -l="app=emqx-exporter"
NAME STATUS AGE
emqx-exporter-856564c95-j4q5v Running 8m33sConfigure Prometheus Monitor
Prometheus Operator uses PodMonitor and ServiceMonitor CRDs to define how to monitor a set of pods or services dynamically.
apiVersion: monitoring.coreos.com/v1
kind: PodMonitor
metadata:
name: emqx
labels:
app.kubernetes.io/name: emqx
spec:
podMetricsEndpoints:
- interval: 5s
path: /api/v5/prometheus/stats
# the name of emqx dashboard containerPort
port: dashboard
relabelings:
- action: replace
# user-defined cluster name, requires unique
replacement: emqx5
targetLabel: cluster
- action: replace
# fix value, don't modify
replacement: emqx
targetLabel: from
- action: replace
# fix value, don't modify
sourceLabels: ['pod']
targetLabel: "instance"
selector:
matchLabels:
# the label is the same as the label of emqx pod
apps.emqx.io/instance: emqx
apps.emqx.io/managed-by: emqx-operator
namespaceSelector:
matchNames:
# modify the namespace if your EMQX cluster deployed in other namespace
#- default
---
apiVersion: monitoring.coreos.com/v1
kind: ServiceMonitor
metadata:
name: emqx-exporter
labels:
app: emqx-exporter
spec:
selector:
matchLabels:
# the label is the same as the label of emqx exporter svc
app: emqx-exporter
endpoints:
- port: metrics
interval: 5s
path: /metrics
relabelings:
- action: replace
# user-defined cluster name, requires unique
replacement: emqx5
targetLabel: cluster
- action: replace
# fix value, don't modify
replacement: exporter
targetLabel: from
- action: replace
# fix value, don't modify
sourceLabels: ['pod']
regex: '(.*)-.*-.*'
replacement: $1
targetLabel: "instance"
- action: labeldrop
# fix value, don't modify
regex: 'pod'
namespaceSelector:
matchNames:
# modify the namespace if your exporter deployed in other namespace
#- defaultpath indicates the path of the indicator collection interface. In EMQX 5, the path is: /api/v5/prometheus/stats. selector.matchLabels indicates the label of the matching Pod: apps.emqx.io/instance: emqx.
The value of the targetLabel cluster represents the name of the current cluster. Make sure it is unique.
Save the above content as monitor.yaml and execute the following command:
$ kubectl apply -f monitor.yamlView EMQX Indicators on Prometheus
Open the Prometheus interface, switch to the Graph page, and enter emqx to display as shown in the following figure:

Switch to the Status -> Targets page, the following figure is displayed, and you can see all monitored EMQX Pod information in the cluster:

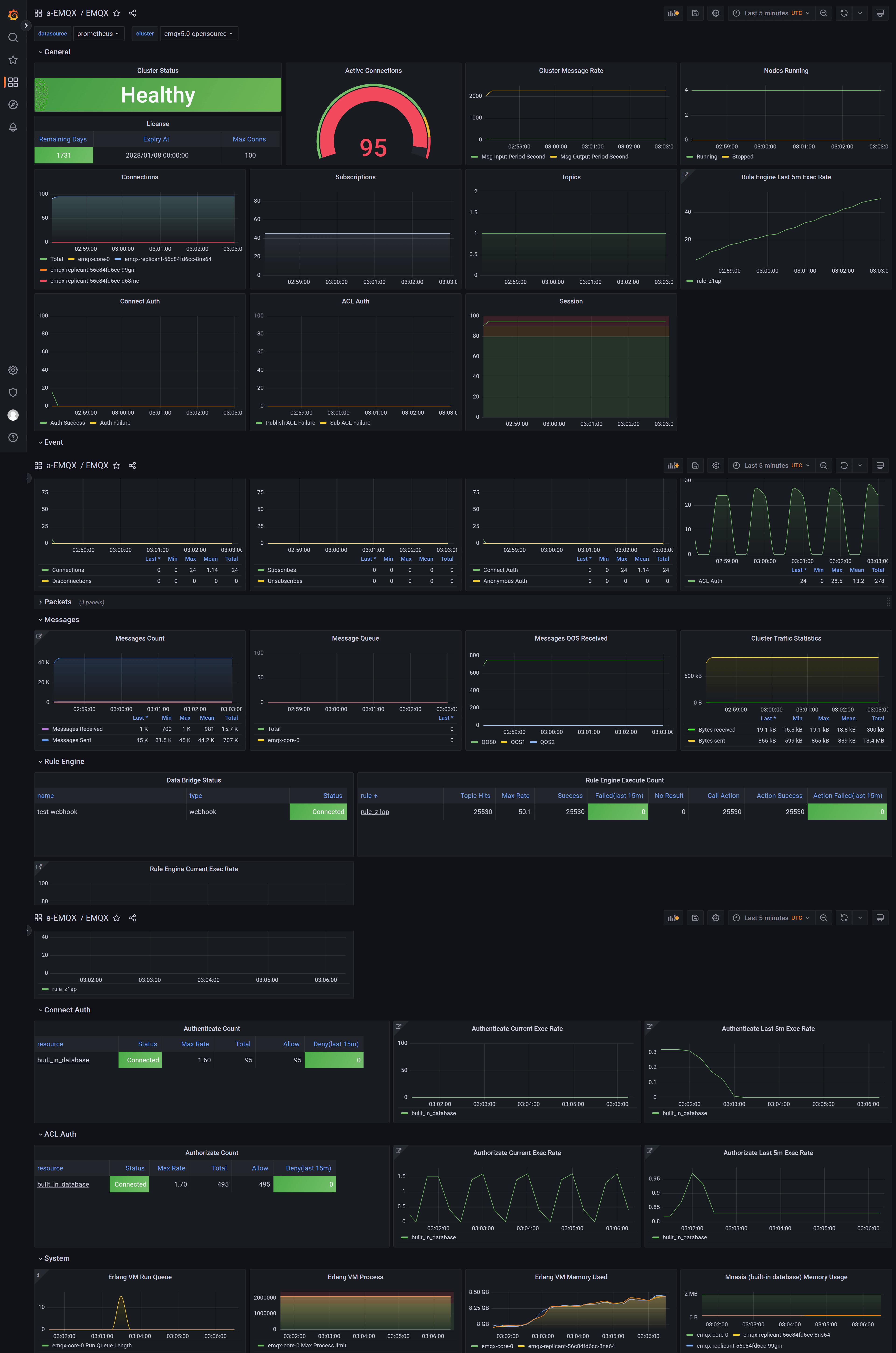
Import Grafana Templates
Import all dashboard templates. Open the main dashboard EMQX and enjoy yourself!
